Main
🏠 Home ℹ️ About Us
WhatsApp
💬 WhatsApp Business API (WABA) 🔐 OTP & TAC via WhatsApp 🤖 WhatsApp + AI Chatbot 🔵 Blue Tick Verification
SMS
📱 One-Way Bulk SMS 🔒 Two-Factor Authentication (2FA) 🌏 Global SMS Coverage ⚡ SMS API
Email & API
✉️ Email Service Overview 🔌 Email SMTP API 🛠 REST API Reference
Queue System
🏢 Queue System Overview 💬 WhatsApp QMS ☁️ Cloud QMS ⚡ Cloud + WhatsApp QMS 📖 Cloud & WhatsApp QMS Guide 🎯 Request Free Demo
Pricing
💰 Full SGD Rate List 🛒 Buy SMS Credits
Support
📩 Contact Us ❓ FAQ 📖 End-User Guide ⚠️ Service Advisory
🔑 Login 📝 Register Free
🏢 Queue Management System

Smart Queue System for Singapore Businesses

Eliminate physical queues. Customers scan a QR code to join — no app download needed. Notify via TV display + voice TTS, or WhatsApp. Real-time analytics and full staff controls included.

Choose Your Plan

Queue System Plans & Pricing

Two plans, one powerful portal. Choose TV display (Cloud QMS) or WhatsApp notification — both include the same dashboard, staff controls and analytics.

Cloud QMS

Cloud Queue System - TV + Voice

TV Display + Voice TTS
SGD 70/month
SGD 199 one-time setup
  • Real-time TV queue display board
  • Voice TTS announcement on every call
  • Staff counter control panel (NEXT / SKIP / RECALL)
  • KPI and analytics dashboard - 8 report sections
  • Works on any browser - Smart TV, PC, tablet
  • No per-notification charges
  • Unlimited queue tickets per day
  • Customer feedback and star rating system
Learn More →
Staff Controls

Powerful Staff Dashboard — Easy to Use

Your staff can call the next customer (NEXT), skip absent customers (SKIP), re-call missed numbers (RECALL), push customers to another counter (PUSH), and insert priority customers (CUT) — all from a simple web browser dashboard.

No hardware required — works on any desktop, tablet or smartphone browser. Custom counter names supported (e.g. "Reception", "Cashier A").

NEXT / SKIP / RECALL Priority Queue (CUT) Queue Push (Transfer) Toggle Queue ON/OFF Custom Counter Names Web-Based — No Install
Queue Control Panel
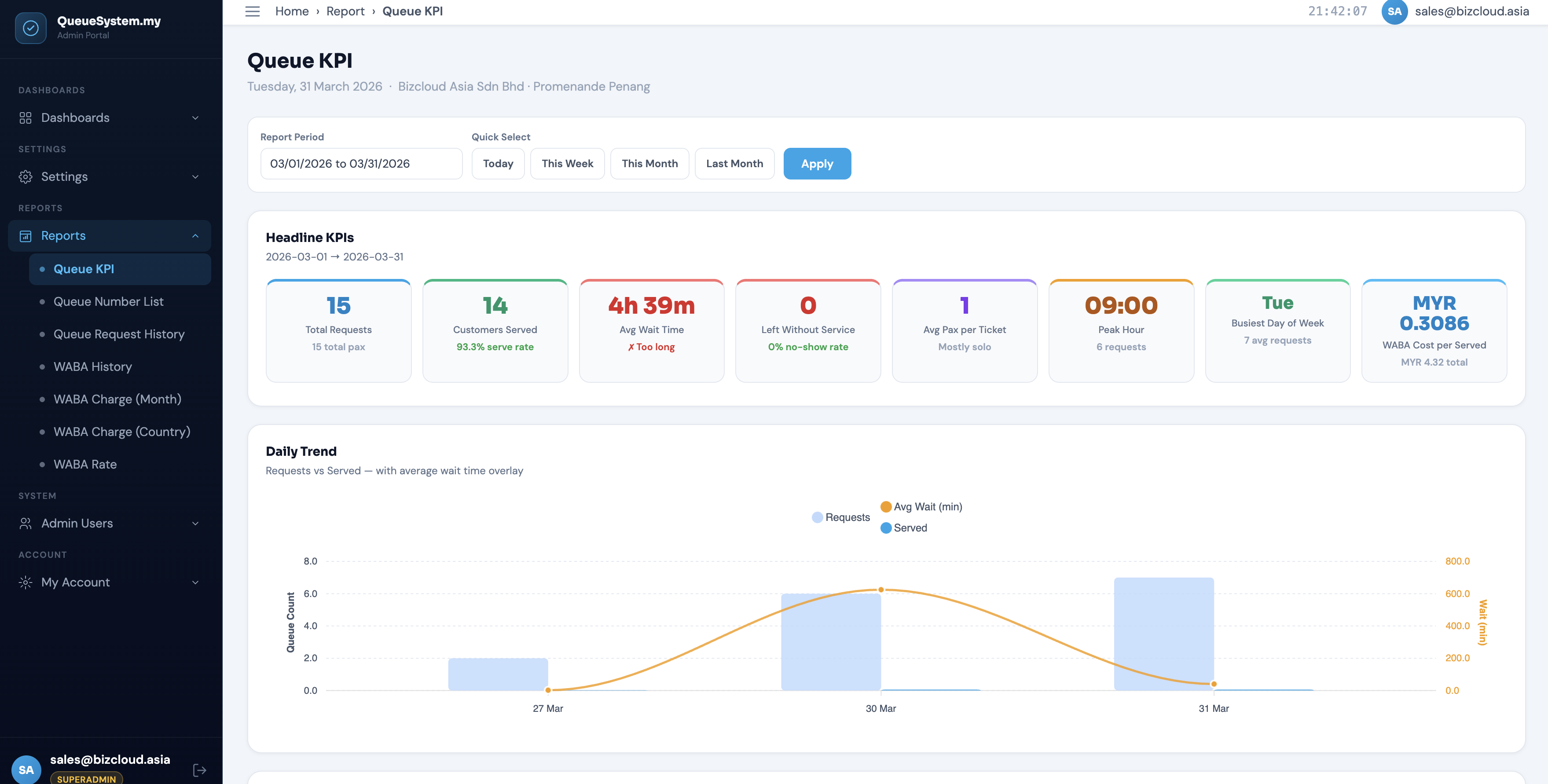
KPI Analytics

Real-Time KPI & Analytics Dashboard

Track average waiting time, average service time, number of customers served per counter, peak hours and daily/monthly trends — all from the analytics dashboard.

Use the data to optimise staffing levels, reduce wait times and improve customer satisfaction scores.

Average Wait Time Service Time Tracking Peak Hour Analysis Daily Reports Counter KPI Monthly Summary
KPI Analytics Dashboard
TV Display

Real-Time TV Queue Display Board

Show the currently-serving queue number on any TV or monitor — just open the display URL in any browser. No hardware box needed. Auto-refreshes every 3 seconds.

Voice TTS announces each number automatically: "Now serving 7002, please proceed to Reception." Voice can be toggled ON/OFF. Supports multiple screens simultaneously.

Any Smart TV via Browser Voice TTS Announcement Sound Alert on Every Call Multi-Screen Support Auto-Refresh Every 3s YouTube Video Support
TV Queue Display
Customer Feedback

Collect Star Ratings After Every Visit

After being served, customers receive a star rating prompt on their phone — no extra app needed. Rate 1 to 5 stars with an optional comment. Takes less than 10 seconds.

View feedback analysis in the portal: average rating trend, rating by service type, rating by counter staff, and a keyword word cloud from customer comments.

1–5 Star Rating Optional Comment By Service Type By Counter / Staff Trend Analysis Keyword Word Cloud
Feedback Report
Reports & Analytics

Calendar View, Reports & Customer Database

View a monthly calendar showing daily queue volume, serve rate, and average wait time at a glance — colour coded green, amber, or red. Click any day for a full breakdown.

Export daily, weekly, or monthly reports as CSV or PDF. Access a full searchable customer database — name, phone, visit count, services used — exportable for marketing follow-up.

Monthly Calendar View Daily / Weekly / Monthly CSV & PDF Export Customer Database Staff Session Log Audit Trail
Queue Calendar
Industries

Used Across All Industries

Any business with a customer waiting area can benefit from a Queue Management System.

🏥
Clinics & Hospitals
🏦
Banks & Fintech
🏛️
Government Offices
💈
Salons & Spas
🦷
Dental Clinics
🚗
Auto Service Centers
🏪
Retail Stores
🎓
Universities
📦
Logistics Centers
🍽️
Restaurants
🏋️
Gyms & Fitness
🛂
Embassies

Ready to Deploy a Queue System?

Get a free demo and see how QueueSystem.my transforms your customer flow. Setup from SGD 199 — no long-term contract required.

Powered by www.queuesystem.my  ·  Bulk SMS Singapore

💬